熱門關鍵詞: 智能變頻電磁采暖爐 電磁加熱熱處理感應設備 防爆電磁加熱設備 電磁加熱感應電源定制



電磁采暖爐應用電磁感應技術,直熱爐體,效能澎湃。無二次傳熱,熱效率達97%;無需預熱,快速升溫;水電分離,安全無憂;智能控溫,方便舒適。
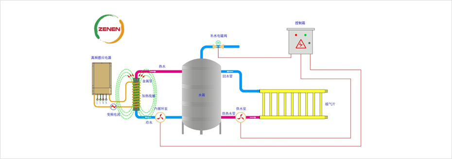
電磁采暖爐系統包括:變頻電磁加熱控制器、智能操作控制系統、電磁線圈、加熱爐體及保護電路組成。
一鍵啟動,操作簡單。同時備用手動強制運行模式;
分時段定時開關自動運行模式;
缺水、干燒、超溫等多重自動保護;
系統自帶水箱蓄熱,降低運行成本;
低溫防結冰保護,缺電防凍10小時;
當前水溫、設定水溫、液位顯示;
熱效率高,不易結垢,免清洗和維護;
故障自動報警,代碼顯示并提示檢修措施;
多控制方式外接,智能拓展功能,可以遠程監測。
主要優點
采用微電腦智能控制,工作狀態動態顯示,一鍵操作。
加熱升溫時間短、采用的是直接加熱容器/管道的方式,熱效率高達95%。
安裝方便,一次性投入成本低,只在原鍋爐房或者供熱主管路上安裝設備即可,改造小。
采用蓄熱式可以拉低電費成本,無需鍋爐維護、煤炭堆場、無需人員值守,再次降低運維成本。
升溫速度快,水電分離,無啟動沖擊電流,使用安全。無任何排放和污染,真正綠色環保。
當加熱出現異常時,觸摸屏和加熱器的顯示器均會出現相應故障代碼并提供檢修措施。
系統由嵌入式軟件控制,全數字化智能控制系統,可以擴充實現遠程監控和物聯
。
將50Hz工頻電轉換為20KHz左右的高頻交流電,利用變頻磁感應原理,高速變化的電流流過高頻線圈產生變化的磁場,高速變化的磁場產生的磁力線通過線圈內部的金屬管道或容器時產生無數的渦流,渦電流使得金屬管道或容器主動發熱,從而起到加熱管道或容器內的水目的,整個過程是“電—磁—熱”的高效轉化過程,相比傳統電加熱節能效果好。
電路控制系統,采用獨立可編程的智能測溫、控溫和負載匹配技術,在設定水流變動范圍內,自動根據水溫高低來控制加熱輸出功率,保證水溫恒定在所需要的溫度。根據實際的進水溫度、出水溫度、水壓、流量、電壓等條件,在最短的時間內到達所需要的溫度,并保持在該設定溫度,溫度控制范圍在± 3℃。可以根據環境溫度的變化動態設置水溫,節約供暖電費成本。
400電話